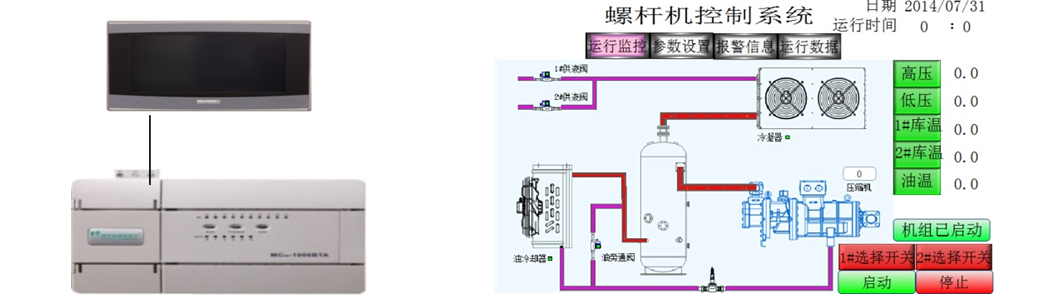
一、工艺要求
当系统收罗到的低压压力大于触摸屏设定的低压上限压力,,,,,,,,压缩时机凭证设定的加载时间举行加载,,,,,,,,低于下限压力会凭证设定的减载时间举行减载;;;;;
收罗到的高压压力大于高压上限压力,,,,,,,,冷凝器会凭证设定的加载时间举行加载,,,,,,,,低于下限压力会凭证设定的减载时间举行减载;;;;;
冷库阀抵达设定的冷库启动温度会自动启动;;;;;
当有电流、油流等警报时系统会自动阻止事情。。。。。。。。
二、系统计划与优势

MC100系列模拟量通道轻松实现 4-20mA电流收罗
MC100系列温度收罗通道轻松实现 PT100温度收罗
三、总结
Bcgame电气MC100系列PLC,,,,,,,, 6路模拟量输入、 2路模拟量输出、 2路 PT100输入、可以轻松实现温度收罗,,,,,,,,模拟量收罗。。。。。。。。无需重大的编程,,,,,,,,提高了系统的稳固性。。。。。。。。